Bila Tserkva National Agrarian University (BTNAU) is one of the oldest higher education institutions in Ukraine. It is a leading national agrarian educational and research center with a well-developed infrastructure, striving to integrate into the European Education Area (EEA) and Research Area (ERA).
The University is a pioneer and an example of energy transformation, demonstrating how academic institutions can effectively respond to energy security challenges and achieve significant progress in the field of sustainable development.
The period of 2006–2010 was marked by serious threats to Ukraine’s energy security. This timeframe can be rightly described as an “energy war” initiated by the Russian Federation against Ukraine, characterized by a rapid increase in natural gas prices ‒ more than fourfold. BTNAU became one of the first universities in the region to initiate a large-scale transition to heating academic buildings using thermal energy generated from biomass. Today, nine academic buildings with a total area of over 47,000 m² are heated with biomass, supporting progress toward the Sustainable Development Goals ‒ particularly by reducing the university’s carbon footprint by approximately 1,500 t CO₂-eq per year.
The full-scale military aggression launched by the Russian Federation further revealed the critical vulnerability of Ukraine’s centralized energy system. Even minor damage to electricity generation, transmission, or distribution infrastructure results in massive and prolonged disruptions in energy supply to consumers. This situation highlighted the urgent need to strengthen energy resilience and diversify energy sources for critical institutions.
Participation in the TREATY project as a course attendee, as well as involvement in the COPILOT project as a participant, provided an opportunity to gain deeper insight into modern technologies and examples of innovative solutions implemented by our European partners. These experiences inspired the development of BTNAU’s own pilot project ‒ a solar power plant. Despite certain limitations, solar energy enables rapid decentralization of energy supply and enhances energy resilience. This motivated the installation of a 50 kW solar photovoltaic system at BTNAU in April 2025.
The unique architectural arrangement of BTNAU’s central campus buildings (Fig. 1) made it possible to design an optimal configuration for the placement of the solar photovoltaic installation.
Installing three blocks of solar panels (Fig. 2) on specially selected roof slopes ensured the most efficient orientation of the panels towards the sun.
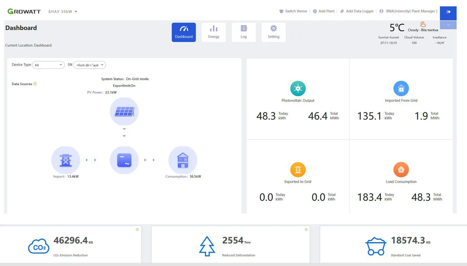
This arrangement enabled uniform generation of electrical energy throughout the daylight hours, optimally covering the daily energy load. Analysis of the operation of the solar power plant (Fig. 3) showed that under sunny weather conditions from April to September, the power plant provides 100% coverage of the own needs of a number of educational buildings in electrical energy.
In the following months, the efficiency of electricity generation gradually decreases due to shorter daylight hours and increased cloud cover. However, on a sunny day in mid-November, peak output can cover up to 60% of the university’s electricity demand (Fig. 3). Since the commissioning of the solar power plant, it has generated 46,387 kWh, which (at the current electricity tariff for the university) amounts to approximately half of the expenditures associated with implementing the pilot solar project. In addition, the use of electricity produced by the PV system has reduced greenhouse gas emissions by 46.3 t CO₂-eq.
When necessary, during prolonged power outages, the output of the solar panels can be effectively combined with the operation of a diesel generator, creating a hybrid power supply system. Integrating solar generation with a backup power source significantly reduces the consumption of petroleum-based fuels during autonomous operation, providing both economic and environmental benefits.
The use of biomass for heat supply, combined with solar photovoltaic generation, creates a reliable and diversified energy system capable of functioning even under severe disruptions to centralized energy infrastructure.
The implementation of such projects at the university provides valuable hands-on experience and helps address a number of applied engineering and operational challenges. This, in turn, enables the integration of innovations into the educational process, supports consultations with stakeholders, and contributes to disseminating best practices to industry partners.
BTNAU’s initiatives serve as a model for other HEIs in Ukraine, demonstrating the potential of energy transformation and sustainable development through the strategic use of renewable energy sources. The university’s efforts highlight the importance of an innovative approach and systematic planning in addressing contemporary energy challenges and ensuring energy security in the context of external threats.

Figure 1. Location of the central buildings of the University


Figure 2. Installed equipment of the pilot solar power plant.



Figure 3. Example of electric power generation by a pilot power plant.